平安金融专题,构建稳健创新金融生态,引领未来财富增长之路
随着全球经济的日益发展,金融行业的地位愈发重要,平安金融作为其中的一员,一直致力于打造稳健、创新的金融生态,为广大用户提供安全、高效的金融服务,本文将围绕平安金融专题,探讨其发展历程、业务创新、风险管理及未来展望。平...
俄罗斯最新国家新闻头条总览
俄罗斯国家的新闻头条吸引了全球的关注,从政治、经济、社会到文化领域,俄罗斯在国际舞台上展现出的活跃态势,不断引发国际社会的热议,本文将围绕这些新闻头条,为读者梳理近期的俄罗斯国家大事。政治新闻俄罗斯总统普京在近期发表...
党的领导不断巩固,新时代的领航明灯
随着时代的发展,社会的进步,党的领导在不断巩固,成为新时代的引领力量,党的领导,是中国特色社会主义最本质的特征,是实现中华民族伟大复兴的根本保证,在新时代的征途上,党的领导的巩固不仅体现在政治、经济、文化等各个领域,...
落实职能责任,构建高效运行基石体系
在现代社会,无论是企业、组织还是政府机构,职能责任的落实都是确保各项工作高效有序进行的关键所在,严格落实职能责任,不仅有助于提升整体工作效率,更能够激发个体潜能,形成强大的组织凝聚力。职能责任的核心意义职能责任是指每...
云南套装公司排名大揭秘,权威榜单,不容错过!
云南,以其得天独厚的地理优势和丰富的资源,吸引了众多套装公司的目光,随着市场的不断发展,云南的套装行业也日渐繁荣,本文将为您详细介绍云南套装公司的排名,带您了解这一领域的佼佼者。公司概述云南套装行业经过多年的发展,已...
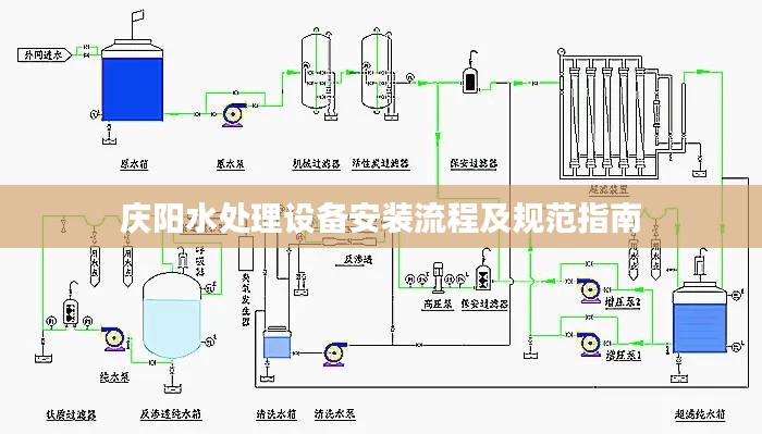
庆阳水处理设备安装流程及规范指南
随着科技的进步和环保意识的提高,水处理设备在庆阳地区的应用越来越广泛,为了确保水处理设备的正常运行和使用安全,制定一套规范的水处理设备安装标准至关重要,本文将详细介绍庆阳水处理设备安装规范,为相关从业者提供指导。安装...
翡翠飘花知识详解,鉴赏、深入了解翡翠之美
随着人们对珠宝玉石的热爱日益加深,翡翠这一东方宝石之王受到了越来越多人的青睐,翡翠飘花作为一种独特且富有艺术美感的存在,更是引发了广大收藏家和爱好者的关注,就让我们一起通过“百度一下”来探索翡翠飘花的知识。翡翠飘花的...
寓教于乐新风尚,税收宣传漫画PPT传递税收知识新方式
在现代社会,税收是每个人都需要了解的重要概念,为了更好地普及税收知识,提高公众的纳税意识和税收法制观念,各种形式的税收宣传活动层出不穷,税收宣传漫画PPT作为一种新颖、有趣的方式,正受到越来越多人的关注和喜爱。税收宣...
全球精密陶瓷企业排行榜揭晓,领先企业一览无余!
精密陶瓷是现代科技产业中不可或缺的一部分,其在电子、机械、医疗等领域有着广泛的应用,随着全球经济的发展,精密陶瓷行业也在迅速发展,本文将介绍全球精密陶瓷公司的排名,以供参考。日本NGK公司日本NGK集团是全球领先的精...
拉萨直播新星,高效主播引领新时代传媒风潮
随着互联网的飞速发展,直播行业日益繁荣,成为现代传媒领域的一股新势力,在这个大背景下,拉萨高效主播以其独特的魅力和专业素养,成为直播新时代的传媒先锋,引领着西藏地区的直播风潮。拉萨高效主播的崛起拉萨,作为西藏自治区的...













冀ICP备2023036310号-1